一 . 廢油脫色提煉設備
廢油脫色提煉設備工藝采用國內先進的減壓薄膜分子閃蒸技術,高真空條件(jue對壓力10Pa)下可在較低溫度下將高粘度組分的潤滑油蒸餾出來,同時也降低高溫裂解、聚合、設備堵塞等問題的發生。無酸渣、廢酸、廢水等二次污染物的產生,是一種清潔、環保、投資適當的凈化工藝。
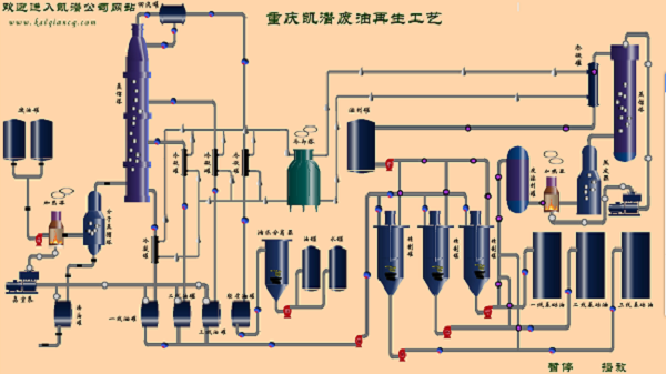
二 . 廢油脫色提煉設備流程介紹
1.將廢油輸送至蒸餾釜內,啟動啟加熱系統,加熱同時,啟動蒸餾釜里的攪拌裝置,提高廢油的傳熱速度,使廢油在蒸餾釜里可以均勻的受熱,因廢機油里的膠質,瀝青,游離碳等雜質非常多,攪拌廢油可以防止這些物質結焦,從而堵塞蒸餾裝置和管道。
2.廢油在蒸餾反應釜裝置里逐步升溫,當溫度到達55℃時,廢機油里面的汽油組份會逐漸被蒸餾出來,蒸餾出來的汽油通過水、汽油冷凝器進行冷卻,從而得到粗放的汽油油液。當廢油溫度到達100-220℃時,廢油里的水開始被蒸餾出來,蒸餾出來的水蒸氣通過水、汽油冷凝器來冷卻,冷卻的水和汽油將進入水、汽油收集器。因為水、汽油的密度相差非常大,所以二者會自動分層,將收集器里的水排掉,然后對汽油進行過濾即可得到成品汽油。
3.當溫度達到160℃時,此時關閉汽油生產線閥門,切換到柴油這一條生產線上。
4.隨著廢油溫度逐步增加,廢油里的的輕組份逐漸被蒸餾出來,隨即通過_催化裝置,_催化裝置對這些組分進行進一步的催化裂解,然后得到成份為柴油的油蒸汽,油蒸汽通過柴油冷凝器冷卻后,就得到柴油油液。
5.當廢油的溫度到達260℃以后,廢油里的較重的組份被蒸餾出來。

三 . 廢油脫色提煉設備參數選型
參數名稱 | 單位 | KTS-R2-5 | KTS-R15 | KTS-R20 | KTS-R30 | KTS-R50 | KTS-R100-200 | |||
處理量 | T/D | 2-5 | 15 | 20 | 30 | 50 | 100-200 | |||
工作壓力 | Mpa | ≤0.5 | ||||||||
工作真空 | pa | -5~ -20 | ||||||||
溫度范圍 | ℃ | ≤350 | ||||||||
工作噪音 | dB(A) | ≤85 | ||||||||
電源 | V | 380-480V/50-60Hz | ||||||||
總功率 | KW | 80 | 120 | 125 | 140 | 200 | 300-600 | |||
冷卻水 | M3 | 35 | 40 | 50 | 60 | 80 | ||||
重量 | T | 16 | 19 | 22 | 26 | 46 | ||||
外形尺寸 | L | m | 15 | 17 | 17 | 25 | 45 | |||
W | m | 4 | 6.5 | 10 | 12 | 16 | ||||
H | m | 6 | 6 | 6 | 6 | 6.5 | ||||
特別說明 | 1.可根據客戶需求定制處理量為150-300噸/天的設備; 2.采用柴油和天然氣的加熱方式,將更加經濟節約。 | |||||||||






